
產品簡介:
『體積』:2~50立升/轉
『轉速』:24r/min
『溫度』:≤280℃
『應用范圍』:廣泛應用于火電廠、熱電廠氣力除灰系統(tǒng),水利水電施工工地和城市商品混凝土攪拌樓、攪拌站系統(tǒng)中的粉狀物料輸送,水泥均化及倒庫、各種粉狀物料的輸送,以及冶金、化工、建材、碼頭等行業(yè)的粉狀物料輸送、轉運工藝中。

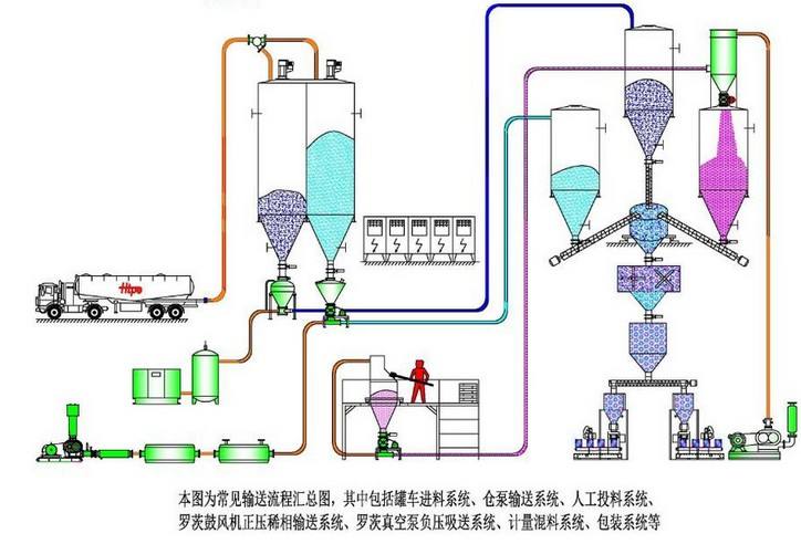
粉料輸送機又稱旋轉供料器,星形下料器,鎖氣器通常的粉料輸送機結構是帶有數個葉片的轉子在圓筒形的機殼內旋轉,從上部料斗落入物料,充塞在葉片間的空格內,隨葉片的旋轉到下部而卸出,機體側面設有均壓排氣口,可將葉輪回轉帶來高壓氣體從此排走,減少氣體頂料現象,有利于物料的順利下落,對壓送式,吸送式氣力輸送系統(tǒng),粉料輸送機式主要的組成部件之一,他可以均勻而連續(xù)的向熟料管內供料,而在系統(tǒng)的分離,收塵部,它又具備卸料器,鎖氣器的功能。

1.結構簡單,運行可靠
2.磨損小,使用壽命長
3.布置方便靈活
4.全密封、無污染輸送,滿足自身環(huán)保及工程對所輸物料的品質要求
5.輸送穩(wěn)定
6.操作簡單
7.對氣源的品質要求不高
8.系統(tǒng)可靠性高
9.經濟合理,造價低,系統(tǒng)運行費低。


粉料輸送機通過旋轉的葉片在圓筒形機殼內旋轉,將物料從上部料斗落入葉片間的空格內,隨葉片旋轉到下部卸出。?這種設備通常用于散狀物料的輸送,特別是在氣力輸送系統(tǒng)中,粉料輸送機作為關鍵的組成部件,能夠均勻而連續(xù)地向熟料管內供料,同時在系統(tǒng)的分離、收塵部,它還具備卸料器和鎖氣器的功能。
粉料輸送機的基本結構包括帶有數個葉片的轉子在圓筒形機殼內旋轉,機體側面設有均壓排氣口,用于排出葉輪回轉帶來的高壓氣體,減少氣體頂料現象,有利于物料的順利下落。這種設計有助于物料的順利輸送,特別是在需要高壓或吸送式氣力輸送系統(tǒng)中,粉料輸送機能夠有效地完成卸料功能,同時防止高壓氣體泄漏到上部料倉,影響物料的下落

旋轉供料器 型號 | 體積 | 減速電機 | 轉速 | 溫度 | 重量 | 旋轉供料器主要尺寸 | |||||||||
kw | r/min | ℃ | Kg | A | B | C | A1 | B1 | C1 | H | L | N-Φ | |||
2型 | 2立升/轉 | XLD2-59-0.75 | 24 | ≤280 | 80 | Φ250 | Φ200 | Φ150 | 240 | 200 | 150 | 225 | 870 | 8-Φ11 | |
4型 | 4立升/轉 | XLD2-59-0.75 | 24 | ≤280 | 100 | Φ280 | Φ240 | Φ180 | 280 | 230 | 180 | 280 | 910 | 8-Φ13 | |
6型 | 6立升/轉 | XLD2-59-0.75 | 24 | ≤280 | 120 | Φ300 | Φ260 | Φ200 | 300 | 250 | 200 | 300 | 930 | 8-Φ13 | |
8型 | 8立升/轉 | XLD2-59-0.75 | 24 | ≤280 | 130 | Φ320 | Φ280 | Φ220 | 330 | 270 | 220 | 320 | 995 | 8-Φ13 | |
10型 | 10立升/轉 | XLD3-59-1.1 | 24 | ≤280 | 140 | Φ340 | Φ300 | Φ240 | 340 | 290 | 240 | 340 | 1030 | 8-Φ15 | |
12型 | 12立升/轉 | XLD3-59-1.1 | 24 | ≤280 | 150 | Φ360 | Φ320 | Φ260 | 360 | 310 | 260 | 360 | 1050 | 8-Φ15 | |
14型 | 14立升/轉 | XLD3-59-1.1 | 24 | ≤280 | 165 | Φ380 | Φ340 | Φ280 | 380 | 330 | 280 | 380 | 1070 | 8-Φ18 | |
16型 | 16立升/轉 | XLD3-59-1.5 | 24 | ≤280 | 175 | Φ400 | Φ360 | Φ300 | 400 | 350 | 300 | 400 | 1090 | 8-Φ18 | |
18型 | 18立升/轉 | XLD3-59-1.5 | 24 | ≤280 | 210 | Φ440 | Φ380 | Φ320 | 420 | 370 | 320 | 420 | 1140 | 8-Φ18 | |
20型 | 20立升/轉 | XLD3-59-1.5 | 24 | ≤280 | 230 | Φ450 | Φ400 | Φ340 | 450 | 390 | 340 | 440 | 1160 | 8-Φ18 | |
26型 | 26立升/轉 | XLD4-59-2.2 | 24 | ≤280 | 300 | Φ500 | Φ460 | Φ400 | 500 | 450 | 400 | 520 | 1260 | 8-Φ18 | |
30型 | 30立升/轉 | XLD4-59-2.2 | 24 | ≤280 | 350 | Φ560 | Φ500 | Φ440 | 550 | 490 | 440 | 560 | 1335 | 8-Φ18 | |
40型 | 40立升/轉 | XLD4-59-3 | 24 | ≤280 | 570 | Φ610 | Φ550 | Φ480 | 600 | 540 | 480 | 620 | 1470 | 16-Φ18 | |
50型 | 50立升/轉 | XLD4-59-4 | 24 | ≤280 | 600 | Φ650 | Φ590 | Φ500 | 640 | 580 | 500 | 680 | 1500 | 16-Φ18 | |